Мои продажи

в API кабинете продавца

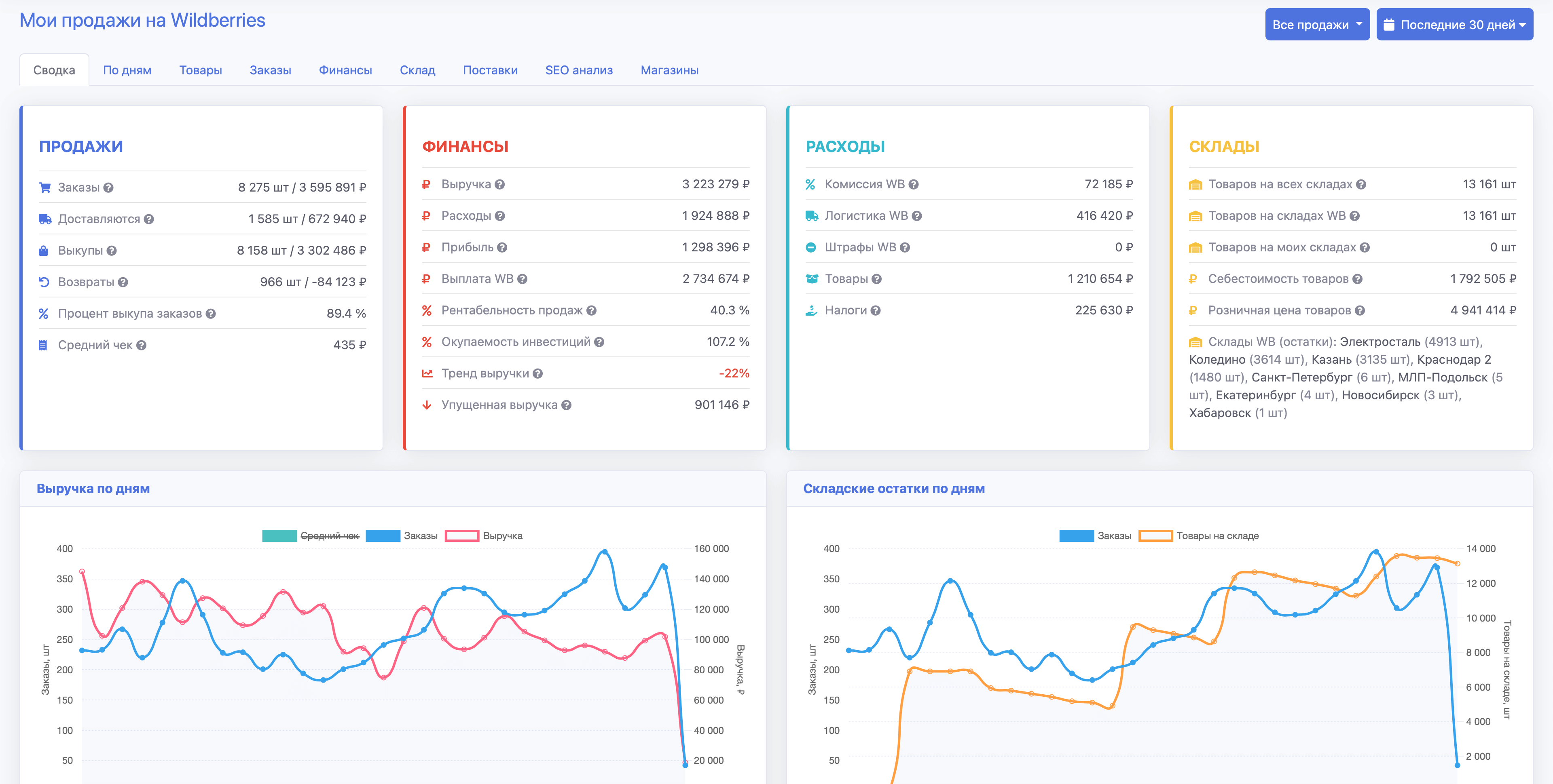
API кабинет продавца на SellerStats

В кабинетах продавца Wildberries, Ozon, Яндекс Маркет и МегаМаркет вы можете анализировать продажи и планировать новые поставки любых товаров, которые продаете на маркетплейсе.

Вверху страницы можно выбрать тип продажи (FBO/FBS), период для расчета статистики, а также магазин, если их подключено несколько.

Далее необходимо выбрать нужный раздел кабинета Мои продажи:

  • Сводка - здесь показана общая информация по продажам и финансам, а также графики продаж и складских остатков.
  • По дням - здесь показана статистику магазина с разбивкой по дням.
  • Товары - здесь отображается список товаров с детальной информацией по каждому товару. Также здесь можно указать себестоимость каждого товара для более точного расчета прибыли и рентабельности продаж.
  • Заказы - здесь отображаются заказы как в виде списка, так и с группировкой по регионам и складам.
  • Финансы - здесь отображается детальная информация по всем начислениям и списаниям за выбранный период.
  • Склад - здесь отображаются текущие складские остатки.
  • Поставки - здесь отображаются выполненные поставки, а также доступен планировщик новых поставок товаров с учетом их динамики продаж и текущих складских остатков.
  • SEO - здесь можно выполнить проверку текстов карточек товаров на вхождение в них поисковых запросов.
  • Магазины - здесь вы можете добавить API ключи, которые необходимы для загрузки статистики ваших продаж с сервера маркетплейса в кабинет SellerStats. Мы получаем статистику в режиме только для чтения и гарантируем ее конфиденциальность, показывая данные только вам.

Подробный анализ товара

в API кабинете продавца

Подробный анализ товара на SellerStats

Для перехода к подробной аналитике товара нужно кликнуть по названию товара в списке товаров.

Вверху страницы можно выбрать период для расчета статистики, а также перейти на странице редактирования параметров товара.

В аналитике показана подробная статистика товара в следующих отчетах:

  • Сводка - здесь показана общая информация о товаре, продажи и складские остатки
  • По дням - здесь показаны статистика товара по дням/неделям/месяцам в виде графика и таблицы
  • По регионам - здесь показаны статистика товара в разрезе по регионам и федеральным округам
  • Категории - здесь показаны категории, в которых был найден товар, с указанием позиций по датам
  • Поисковые запросы - здесь показаны поисковые запросы, в которых был найден товар, с указанием позиций по датам
  • SEO - здесь можно выполнить проверку текста карточки товара на вхождение в них поисковых запросов.

Расчет поставки товаров

в API кабинете продавца

Расчет поставки товаров на SellerStats

В отчете "Расчет поставки" можно рассчитать поставку с учетом динамики продаж и текущих остатков товаров.

Вверху страницы можно выбрать параметры расчета:

  • Кол-во дней для учета прошлых продаж - за сколько прошедших до текущей даты дней учитывать продажи товаров
  • Кол-во дней для прогноза новых продаж - на сколько предстоящих от текущей даты дней прогнозируются продажи товаров
  • Учитывать заказы из регионов - учитывать ли заказы из всех или определенных регионов
  • Учитывать заказы со складов - учитывать ли заказы из всех или определенных складов
  • Учитывать остатки на складах - учитывать ли остатки на всех или определенных складах
  • Разделить поставку по федеральным округам - если выбрано, то поставка рассчитывается для каждого федерального округа с учетом продаж и складских остатков в данном федеральном округе

После клика по кнопке "Рассчитать поставку" отображается расчет поставки в виде таблицы.

Кол-во товаров к поставке отображается в столбце "Рекомендуется к поставке, шт".

Расчет можно выгрузить в формате Excel или CSV через меню "Скачать" под таблицей.

Готовы начать?

При регистрации сегодня вы получите тариф Премиум на 7 дней в подарок.

Начать бесплатно
Нужно больше информации?

Посмотрите описание всех возможностей и преимуществ аналитики SellerStats.

Описание SellerStats