Продавцы

Сводный анализ продавцов

Аналитика продавцов на SellerStats

В разделе Продавцы показана сводная статистика по всем продавцам, представленным на маркетплейсах Wildberries, Ozon и Яндекс Маркет.

Вверху страницы можно выбрать маркетплейс (WB/Ozon/ЯМ), тип продажи (FBO/FBS), период расчета статистики.

В таблице отображается список продавцов. Интересующих продавцов можно найти по показателям в столбцах. Подбор товаров зависит от ваших целей, бюджета и прочих исходных параметров.

Можно быстро отфильтровать продавцов по значению любого столбца, введя значение в поле поиска соответствующего столбца и нажав Enter. Например, найти продавцов с определенным словом в названии.

Для сортировки списка по возрастанию или убыванию нужно кликнуть по названию столбца один или два раза. Можно менять ширину столбцов и их порядок, перетаскивая столбцы.

Выбрать продавцов можно либо по одному, кликая нужные строки таблицы, либо через меню выбора под таблицей. В последней строке таблицы отображается суммарная статистика по выбранным продавцам.

Ниже таблицы расположены меню действий:

  • Выбрать - здесь можно выбрать определенных продавцов или снять выбор
  • В мой список - здесь можно добавить выбранных продавцов в список для последующего отслеживания
  • Скачать - здесь можно выгрузить выбранных или всех продавцов в удобном формате
  • Столбцы - здесь можно настроить видимость и порядок столбцов, а также сохранить или восстановить настройки столбцов

Продавец

Детальный анализ продавца

Детальный анализ продавца на SellerStats

Для перехода к аналитике продавца нужно кликнуть по названию продавца в списке продавцов.

Вверху страницы можно выбрать период для расчета статистики.

В аналитике показана подробная статистика продавца в следующих отчетах:

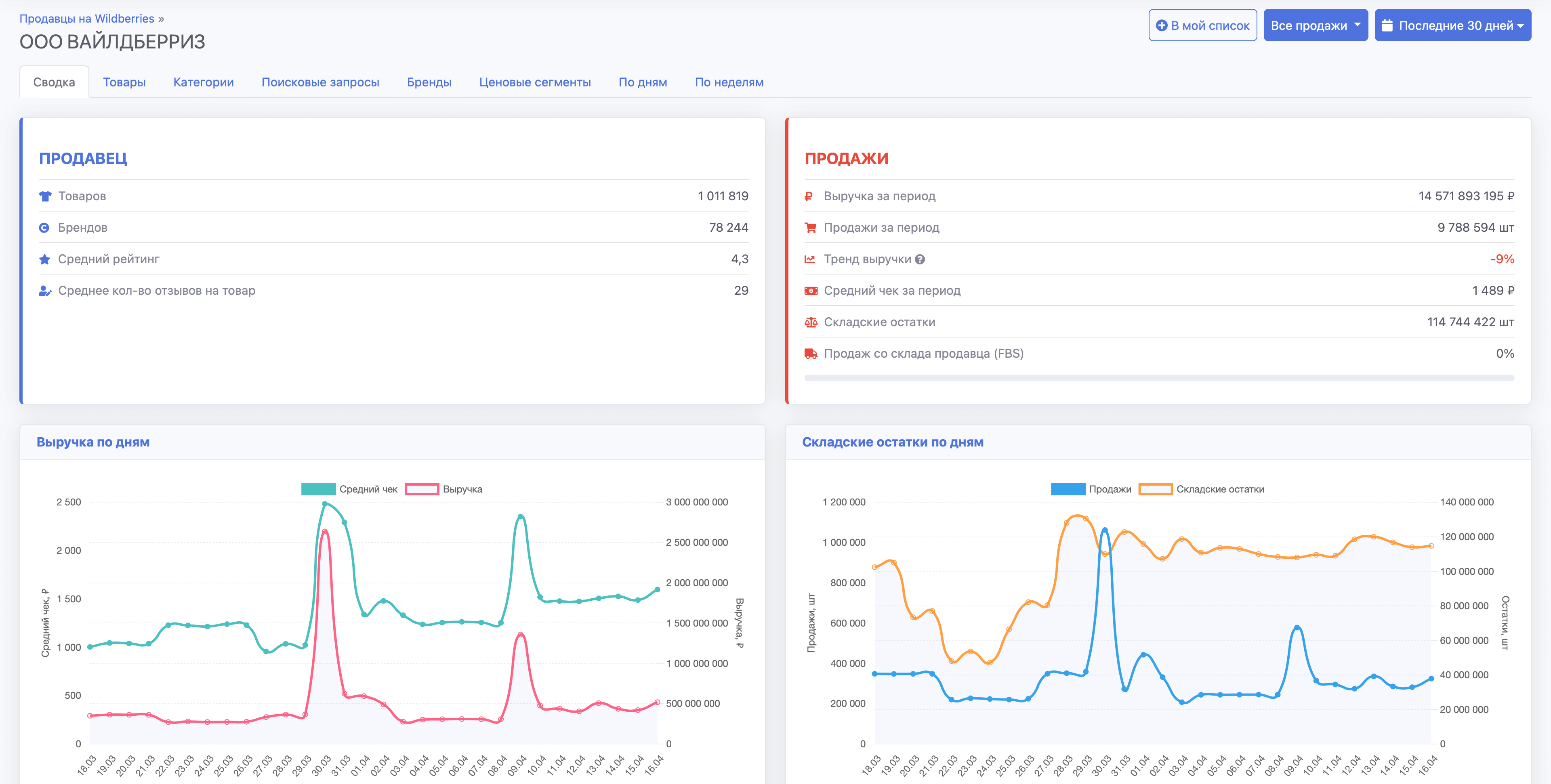
  • Сводка - здесь показана общая информация о товаре, продажи и складские остатки
  • Товары - здесь показаны товары, которые продает продавец
  • Категории - здесь показана статистика категорий, в которых были найдены товары продавца
  • Поисковые запросы - здесь показана статистика поисковых запросов, в которых были найден товары продавца
  • Бренды - здесь показаны бренды, которые продает продавец
  • Ценовые сегменты - здесь показана сегментация по ценам продаж продавца
  • По дням - здесь показаны статистика продавца по дням в виде графика и таблицы
  • По неделям - здесь показаны статистика продавца по неделям в виде графика и таблицы
Готовы начать?

При регистрации сегодня вы получите тариф Премиум на 7 дней в подарок.

Начать бесплатно
Нужно больше информации?

Посмотрите описание всех возможностей и преимуществ аналитики SellerStats.

Описание SellerStats